抬腕亮屏示例
源码路径:example/pm/raise_wrist
支持的平台
例程可以运行在以下开发板
sf32lb52-lchspi-ulp
示例概述
时间显示应用:上电显示默认时间:9:30:00,每秒自动更新时间显示
智能电源管理:10秒无操作后自动进入睡眠模式。抬腕唤醒,通过传感器检测抬腕动作唤醒并亮屏显示时间继续计时。放腕灭屏,检测到放腕动作时关闭屏幕并进入睡眠。 无操作检测:10秒内按下按钮或触摸屏幕,则认为有操作,这时时间会置为默认时间。
传感器数据处理:使用LSM6DSL传感器(加速度计+陀螺仪),200ms采样周期持续读取加速度数据,通过算法处理实现手势识别(抬腕/放腕检测)
数据汇总(以200mAh的电池容量为例)
唤醒工作 |
灭屏睡眠 |
一天的消耗 |
可以使用天数 |
|
|---|---|---|---|---|
100次/每天 |
6.3mAh |
9.7mAh |
16.0mAh |
12.5天 |
300次/每天 |
18.8mAh |
9.5mAh |
28.3mAh |
7.1天 |
500次/每天 |
31.4mAh |
9.3mAh |
40.7mAh |
4.9天 |
两种模式下的平均功耗 |
灭屏时(低功耗模式): 410uAh |
亮屏时(工作模式): 22.6mAh |
例程的使用
硬件连接
将VBAT_S和VBAT跳线帽进行取下,使用功耗测试工具通过VBAT进行供电。具体硬件连接可以参考如下图:

编译和烧录
以sf32lb52-lchspi-ulp_hcpu工程代码为例编译
52平台默认配置为Deep Sleep模式休眠
编译: 切换到例程project目录,运行scons命令执行编译:
scons –board=sf32lb52-lchspi-ulp -j8
烧入:
切换到例程
project/build_xx目录,运行uart_download.bat,按提示选择端口即可进行下载:切换到例程project目录,运行: build_sf32lb52-lchspi-ulp_hcpu\uart_download.bat
build_sf32lb52-lchspi-ulp_hcpu\uart_download.bat
Uart Download
please input the serial port num:5
例程输出结果
09-17 19:12:41:285 SFBL
09-17 19:12:43:345 Serial:c2,Chip:4,Package:3,Rev:3 Reason:00000000
09-17 19:12:43:346 Serial PowerOnMOde:0 rtc_record:00000000
09-17 19:12:43:350 \ | /
09-17 19:12:43:351 - SiFli Corporation
09-17 19:12:43:354 / | \ build on Sep 12 2025, 2.4.0 build 3c988077
09-17 19:12:43:355 2020 - 2022 Copyright by SiFli team
09-17 19:12:43:356 mount /dev sucess
09-17 19:12:43:358 [1994] I/drv.rtc main: PSCLR=0x80000100 DivAI=128 DivAF=0 B=256
09-17 19:12:43:358 [2022] I/drv.rtc main: RTC use LXT RTC_CR=00000001
09-17 19:12:43:361 [2042] I/drv.rtc main: Init RTC, wake = 0
09-17 19:12:43:361 [2202] I/drv.audprc main: init 00 ADC_PATH_CFG0 0x606
09-17 19:12:43:362 [2224] I/drv.audprc main: HAL_AUDPRC_Init res 0
09-17 19:12:43:366 [2244] I/drv.audcodec main: HAL_AUDCODEC_Init res 0
09-17 19:12:43:367 [2265] I/TOUCH main: Regist touch screen driver, probe=120a5cc5
09-17 19:12:43:369 call par CFG1(3313)
09-17 19:12:43:370 fc 9, xtal 2000, pll 2030
09-17 19:12:43:370 call par CFG1(3313)
09-17 19:12:43:372 fc 9, xtal 2000, pll 2029
09-17 19:12:43:373 cwm_enable_gesture 0 1 0
09-17 19:12:43:374 [2525] I/sensor main: rt_sensor init success
09-17 19:12:43:374 [2543] I/sensor main: rt_sensor init success
09-17 19:12:43:375 [2561] I/sensor main: rt_sensor init success
09-17 19:12:43:377 [2633] I/sensor.st.lsm6dsl main: sensor init success
09-17 19:12:43:377 Accelerometer device opened: ODR=52Hz, Mode=FIFO
09-17 19:12:43:380 Wrist detect thread started
09-17 19:12:43:380 [2729] I/drv.lcd main: [NONE] -> [OPENING]
09-17 19:12:43:384 [2748] I/drv.lcd lcd_task: open
09-17 19:12:43:385 [2761] I/drv.epic lcd_task: drv_gpu opened.
09-17 19:12:43:385 [2778] I/drv.lcd lcd_task: HW open
09-17 19:12:43:386 [2813] I/drv.lcd lcd_task: Try registered LCD driver...
09-17 19:12:43:395 msh />
09-17 19:12:43:445 CO5300_ReadID 0x331100
09-17 19:12:43:450 [5141] I/co5300 lcd_task: LCD module use CO5300 IC
09-17 19:12:43:635 CO5300_ReadID 0x331100
09-17 19:12:43:635 [11404] I/co5300 lcd_task: LCD module use CO5300 IC
09-17 19:12:43:639 [11425] I/drv.lcd lcd_task: Found lcd co5300 id:331100h
09-17 19:12:43:640 [11447] I/drv.lcd lcd_task: HW open done.
09-17 19:12:43:642 [11463] I/drv.lcd lcd_task: [OPENING] -> [INITIALIZED]
09-17 19:12:43:643 [11483] I/drv.lcd lcd_task: open done.
09-17 19:12:43:645 [11504] I/drv.lcd_fb main: drv_lcd_fb_init
09-17 19:12:43:650 [11523] I/drv.lcd_fb main: drv_lcd_fb_init done.
09-17 19:12:43:652 [11631] I/TOUCH main: Open
09-17 19:12:43:653 [11648] I/TOUCH tp_init: Find touch screen driver...
09-17 19:12:43:653 [11668] I/TOUCH tp_init: Probe 120a5cc5
09-17 19:12:43:655 [11686] I/TOUCH tp_init: touch screen found driver 20028338, ft6146
09-17 19:12:43:656 [11714] I/TOUCH main: Opened.
09-17 19:12:43:657 [11727] I/LVGL main: [littlevgl2rtt] Welcome to the littlevgl2rtt lib.
09-17 19:12:43:658 Button initialized successfully
09-17 19:12:43:695 [13319] I/drv.lcd lcd_task: Auto turn on display.
09-17 19:12:43:698 [13340] I/drv.lcd lcd_task: set brightness 50
09-17 19:12:43:700 [13359] I/drv.lcd lcd_task: display on
09-17 19:12:43:701 [13374] I/drv.lcd lcd_task: [INITIALIZED] -> [ON]
09-17 19:12:43:730 [14479] E/drv.ft6146 tp_init: ft6146 id_H=64
09-17 19:12:43:731 [14502] E/drv.ft6146 tp_init: ft6146 id_L=56
09-17 19:12:49:097 cwm_ap_sensorListen called. sensorType=9, index=0, timestamp_ns=0
09-17 19:12:49:098 watch handup: 1.0000, 1.0000, 1.0000
09-17 19:12:49:103 set-- gesture:1, counter:1
09-17 19:12:49:104 >>>抬腕亮屏<<<
09-17 19:12:44:178 824 /n
09-17 19:12:44:695 1340 /n
09-17 19:12:45:214 1856 /n
09-17 19:12:45:726 2372 /n
09-17 19:12:46:245 2888 /n
09-17 19:12:51:549 cwm_ap_sensorListen called. sensorType=9, index=0, timestamp_ns=0
09-17 19:12:51:551 watch handup: 2.0000, 2.0000, 2.0000
09-17 19:12:51:552 set-- gesture:2, counter:2
09-17 19:12:51:553 >>>放腕灭屏<<<
09-17 19:12:51:553 Entering sleep mode...
09-17 19:12:51:554 [270793] I/drv.lcd lcd_task: Power off
09-17 19:12:51:559 [270808] I/drv.epic lcd_task: drv_gpu closed.
09-17 19:12:51:561 [270825] I/drv.lcd lcd_task: display off
09-17 19:12:51:561 [270842] I/drv.lcd lcd_task: [ON] -> [OFF]
09-17 19:12:51:562 [270859] I/drv.lcd lcd_task: HW close
09-17 19:12:51:564 [270875] I/drv.lcd lcd_task: HW close done.
09-17 19:12:51:564 [270891] I/drv.lcd lcd_task: Power off done
09-17 19:12:51:565 [270914] E/drv.i2c tpread: bus err:1, xfer:0/2, i2c_stat:20, i2c_errcode=21
09-17 19:12:51:565 [270947] E/drv.i2c tpread: reset and send 9 clks
09-17 19:12:51:567 [pm]S:3,271222
09-17 19:12:51:738 [pm]W:276898
09-17 19:12:51:739 [pm]WSR:0x4
09-17 19:12:51:759 [pm]S:3,277554
09-17 19:12:51:916 [pm]W:282706
09-17 19:12:51:917 [pm]WSR:0x4
09-17 19:12:51:961 [pm]S:3,284221
09-17 19:12:52:143 [pm]W:290125
09-17 19:12:52:144 [pm]WSR:0x4
09-17 19:12:53:797 cwm_ap_sensorListen called. sensorType=9, index=0, timestamp_ns=0
09-17 19:12:53:798 watch handup: 1.0000, 1.0000, 3.0000
09-17 19:12:53:800 set-- gesture:1, counter:3
09-17 19:12:53:804 >>>抬腕亮屏<<<
09-17 19:12:53:820 Waking up system...
09-17 19:12:53:820 [344456] I/drv.lcd lcd_task: Power on
09-17 19:12:53:823 [344472] I/drv.epic lcd_task: drv_gpu opened.
09-17 19:12:53:823 [344490] I/drv.lcd lcd_task: HW open
09-17 19:12:53:826 [344525] I/drv.lcd lcd_task: Init LCD co5300
09-17 19:12:53:871 CO5300_ReadID 0x331100
09-17 19:12:53:874 [346830] I/co5300 lcd_task: LCD module use CO5300 IC
09-17 19:12:54:063 [353081] I/drv.lcd lcd_task: HW open done.
09-17 19:12:54:064 [353098] I/drv.lcd lcd_task: [OFF] -> [INITIALIZED]
09-17 19:12:54:068 [353118] I/drv.lcd lcd_task: Power on done.
09-17 19:12:54:069 [353135] I/drv.lcd lcd_task: set brightness 100
09-17 19:12:54:069 [353154] I/drv.lcd lcd_task: display on
09-17 19:12:54:070 [353169] I/drv.lcd lcd_task: [INITIALIZED] -> [ON]
09-17 19:12:54:070 Wakeup: reset inactive time to 0 ms
09-17 19:12:54:511 433 /n
09-17 19:12:55:028 954 /n
09-17 19:12:55:546 1470 /n
09-17 19:12:56:064 1986 /n
09-17 19:12:56:577 2502 /n
09-17 19:12:57:094 3018 /n
09-17 19:12:57:614 3534 /n
09-17 19:12:58:128 4050 /n
09-17 19:12:58:643 4566 /n
09-17 19:12:59:160 5082 /n
09-17 19:12:59:674 5598 /n
09-17 19:13:00:197 6114 /n
09-17 19:13:00:709 6630 /n
09-17 19:13:01:222 7146 /n
09-17 19:13:01:738 7662 /n
09-17 19:13:02:256 8178 /n
09-17 19:13:02:773 8694 /n
09-17 19:13:03:295 9210 /n
09-17 19:13:03:811 9726 /n
09-17 19:13:04:313 10242 /nEntering sleep mode...
09-17 19:13:04:320 [688987] I/drv.lcd lcd_task: Power off
09-17 19:13:04:321 [689002] I/drv.epic lcd_task: drv_gpu closed.
09-17 19:13:04:322 [689020] I/drv.lcd lcd_task: display off
09-17 19:13:04:323 [689036] I/drv.lcd lcd_task: [ON] -> [OFF]
09-17 19:13:04:324 [689053] I/drv.lcd lcd_task: HW close
09-17 19:13:04:324 [689069] I/drv.lcd lcd_task: HW close done.
09-17 19:13:04:325 [689085] I/drv.lcd lcd_task: Power off done
09-17 19:13:04:326 [689108] E/drv.i2c tpread: bus err:1, xfer:0/2, i2c_stat:20, i2c_errcode=21
09-17 19:13:04:327 [689141] E/drv.i2c tpread: reset and send 9 clks
09-17 19:13:04:369 [pm]S:3,690776
09-17 19:13:04:486 [pm]W:694583
09-17 19:13:04:487 [pm]WSR:0x4
09-17 19:13:04:564 [pm]S:3,697182
板子运行现象

进入睡眠时板子现象

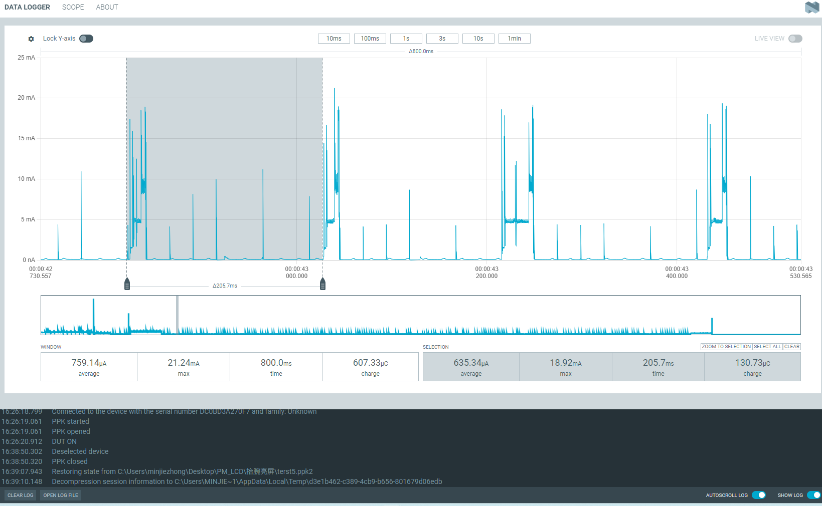
功耗测试结果
假设使用电池容量为200mAh为例,进行测试,在这个情况下轻度使用(抬腕亮屏100次/天),中度使用抬腕亮屏300次/天),重度使用抬腕亮屏500次、天)等多个操作,用来模拟用户使用手表查看时间的情况。
亮屏时
处于工作中或者被唤醒时需要的平均功耗为:22.6mA

一天内工作所需的功耗
轻度使用:22.6 * 100 * 10 / 3600 = 6.3(mAh)
中度使用:22.6 * 300 * 10 / 3600 = 18.8(mAh)
重度使用:22.6 * 500 * 10 / 3600 = 31.4(mAh)
灭屏时
灭屏之后的平均功耗为:410uA 电流拆解:
底电流:50~60uA
传感器工作电流:60uA左右
充电芯片的电流:30uA左右
每200毫秒进行获取一次数据执行抬腕算法的电流:270uA左右


使用一整天的功耗
轻度使用:0.410 * (24 * 3600 - 100 * 10)/ 3600 + 6.3 = 16.0(mAh)
中度使用:0.410 * (24 * 3600 - 300 * 10)/ 3600 + 18.8 = 28.3(mAh)
重度使用:0.410 * (24 * 3600 - 500 * 10)/ 3600 + 31.4 = 40.7(mAh)