AMOLED功耗测试示例
源码路径: example/pm/amoled
支持的开发板
此示例可在以下开发板上运行:
sf32lb52-core_n16r16
概述
在RT-Thread操作系统下,设置了两种模式:一种是灭屏模式(刷屏5s后灭屏进入睡眠);另一种就是常亮屏模式(刷屏5s后再进入睡眠),两种模式的切换可以通过finsh指令进行切换,其中power_mode 1(从灭屏模式切换到常亮屏模式),power_mode 0(从常亮屏模式切换到灭屏模式)。
注意:模式切换需要在唤醒阶段才能切换成功,睡眠阶段进行切模式切换不会生效。
数据汇总(以200mAh的电池容量为例)
灭屏模式
唤醒时亮屏 |
灭屏睡眠 |
一天的消耗 |
可以使用天数 |
|
|---|---|---|---|---|
100次/每天 |
1.73mAh |
1.18mAh |
2.91mAh |
68.7天 |
300次/每天 |
5.20mAh |
1.17mAh |
6.37mAh |
31.4天 |
500次/每天 |
8.65mAh |
1.16mAh |
8.65mAh |
23.1天 |
两种模式下的平均功耗 |
低功耗模式: 49.06uA |
工作模式: 12.48mA |
常亮屏模式
唤醒时亮屏 |
灭屏睡眠 |
一天的消耗 |
可以使用天数 |
|
|---|---|---|---|---|
100次/每天 |
1.73mAh |
136mAh |
137.73mAh |
1.45天 |
300次/每天 |
5.20mAh |
134.43mAh |
139.63mAh |
1.43天 |
500次/每天 |
8.65mAh |
132.85mAh |
141.5mAh |
1.41天 |
两种模式下的平均功耗 |
低功耗模式: 5.7mA |
工作模式: 12.38mA |
模式介绍
屏幕的三种模式
掉电模式(Power Off Mode):在此模式下,屏幕的绝大部分内部电路都会被关闭,屏幕会完全变黑,不显示任何图像,内部电源电路、驱动IC、背光(对于LCD)或像素点(对于OLED)都会停止工作.
睡眠模式(Idel Mode):目的是在保持基本功能运行的同时,尽可能降低功耗,以便能快速恢复到正常工作状态,屏幕通常会停止刷新,保持进入Idle模式前最后一帧的静态图像(但有些屏幕可能会清空显示),核心的显示驱动器和内存(如GRAM)仍然保持供电,但时钟和扫描电路可能会停止或大幅降低频率.
工作模式(Normal Mode):这是屏幕全功能工作的模式,功耗最高, 屏幕正常、持续地刷新,动态显示主机发送过来的图像数据,所有内部电路,包括时钟发生器、扫描驱动器、GRAM、伽马校正电路、电源电路等都处于全速运行状态.
工程介绍中的常亮屏模式和灭屏模式
常亮屏模式:是指屏幕的工作状态是为工作模式(Normal Mode)进行刷新,刷新之后芯片模组进入睡眠(Idel Mode),屏幕不进入睡眠模式。
灭屏模式:屏幕再工作状态是为工作模式(Normal Mode)进行刷新,刷新结束后会让屏幕先进入掉电模式(Power Off Mode),再让芯片模组进入睡眠。
硬件连接
进行低功耗测试时,板子不再通过usb进行供电而是需要通过功耗检测工具对板子的VCC_5V进行5v供电,所以接下来需要进行如下操作才能进行功耗测试。
开发板原有供电情况

除了ADDIO、PVDD、AVDD的脚调线冒,其余的都摘除

将功耗测试工具的VOUT接到板子的VCC_5V上,GND连接到PPK的GND引脚

为了方便调试,可以将uart转接器进行与板子的TX、RX连接

最终连线

例程输出结果
Serial:c2,Chip:4,Package:6,Rev:f Reason:00000000
Serial PowerOnMOde:0 rtc_record:00000000
\ | /
- SiFli Corporation
/ | \ build on Sep 3 2025, 2.4.0 build 0f027d7b
2020 - 2022 Copyright by SiFli team
mount /dev sucess
[2291] I/drv.rtc main: PSCLR=0x80000100 DivAI=128 DivAF=0 B=256
[2324] I/drv.rtc main: RTC use LXT RTC_CR=00000001
[2344] I/drv.rtc main: Init RTC, wake = 0
rt_flash_config_read addr: 0x1200e000 find handle error
[2535] I/drv.audprc main: init 00 ADC_PATH_CFG0 0x606
[2557] I/drv.audprc main: HAL_AUDPRC_Init res 0
[2581] I/drv.audcodec main: HAL_AUDCODEC_Init res 0
[2604] I/TOUCH main: Regist touch screen driver, probe=1203b845
call par CFG1(3313)
fc 9, xtal 2000, pll 2129
call par CFG1(3313)
fc 7, xtal 2000, pll 1706
[2866] I/drv.lcd main: [NONE] -> [OPENING]
[2893] I/drv.lcd lcd_task: open
[2908] I/drv.epic lcd_task: drv_gpu opened.
[2926] I/drv.lcd lcd_task: HW open
[2957] I/drv.lcd lcd_task: Try registered LCD driver...
msh />
CO5300_ReadID 0x331100
[5286] I/co5300 lcd_task: LCD module use CO5300 IC
[11538] I/drv.lcd lcd_task: Found lcd co5300 id:331100h
[11561] I/drv.lcd lcd_task: HW open done.
[11581] I/drv.lcd lcd_task: [OPENING] -> [INITIALIZED]
[11601] I/drv.lcd lcd_task: open done.
[13554] I/drv.lcd lcd_task: Auto turn on display.
[13576] I/drv.lcd lcd_task: set brightness 50
[13599] I/drv.lcd lcd_task: display on
[13615] I/drv.lcd lcd_task: [INITIALIZED] -> [ON]
[184450] I/drv.lcd lcd_task: Power off
[184470] I/drv.epic lcd_task: drv_gpu closed.
[184488] I/drv.lcd lcd_task: display off
[184508] I/drv.lcd lcd_task: [ON] -> [OFF]
[184526] I/drv.lcd lcd_task: HW close
[184540] I/drv.lcd lcd_task: HW close done.
[184557] I/drv.lcd lcd_task: Power off done
[184577] I/APP.FWK.PM main: gui suspend canel
Key interrupt triggered! system_sleeping=1
Key pressed, waking up system...
[347900] I/drv.lcd lcd_task: Power on
[347918] I/drv.epic lcd_task: drv_gpu opened.
[347936] I/drv.lcd lcd_task: HW open
[347967] I/drv.lcd lcd_task: Init LCD co5300
CO5300_ReadID 0x331100
[350280] I/co5300 lcd_task: LCD module use CO5300 IC
Key interrupt triggered! system_sleeping=0
[356508] I/drv.lcd lcd_task: HW open done.
[356525] I/drv.lcd lcd_task: [OFF] -> [INITIALIZED]
[356545] I/drv.lcd lcd_task: Power on done.
[358540] I/drv.lcd lcd_task: Auto turn on display.
[358562] I/drv.lcd lcd_task: set brightness 50
[358583] I/drv.lcd lcd_task: display on
[358600] I/drv.lcd lcd_task: [INITIALIZED] -> [ON]
msh />msh />[529475] I/drv.lcd lcd_task: idle mode on=1
[529501] I/drv.lcd lcd_task: [ON] -> [IDLEMODE]
[529523] I/APP.FWK.PM main: gui suspend canel
灭屏幕模的板子现象 唤醒时:
睡眠时:

常亮屏模式的板子现象 唤醒时:
睡眠时:

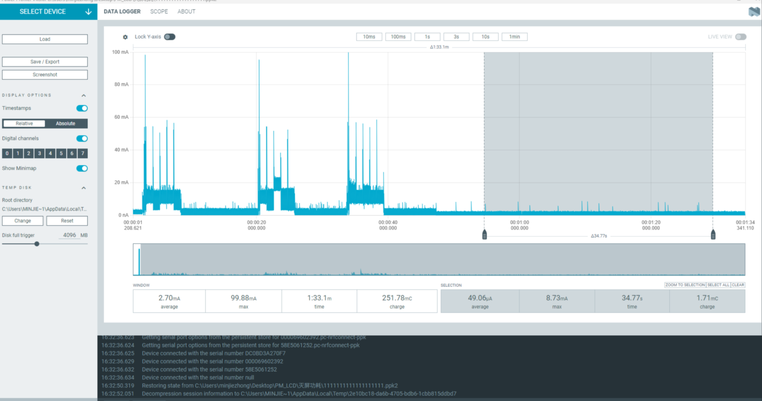
功耗测试结果
我们以200mAh电池容量为例,在上述两种模式下进行测试,估算设备可使用时间。
按轻度使用、中度使用、重度使用三种场景分类,分别对应唤醒100次、300次、500次,每次唤醒后执行5秒的刷屏操作,以模拟人们查看内容的使用时长。
灭屏模式
1、按键触发唤醒(用于模拟平时使用手表看时间的情况)
按键唤醒后刷屏5s的平均电流为:12.48mA

使用一天所消耗的功耗
100次:12.481005/3600 = 1.73(mAh)
300次:12.483005/3600 = 5.2(mAh)
500次:12.485005/3600 = 8.65(mAh)
2、灭屏进入睡眠(用于模拟平时待机状态)
灭屏进入睡眠模式的底电流为:49.06uA

灭屏睡眠一小时所需的 49.6/1000*1=0.0496(mAh)
一天总消耗计算如下:
100次:0.0496 * (24 * 3600 - 100 * 5) + 1.73 = 2.91(mAh)
300次:0.0496 * (24 * 3600 - 300 * 5) + 5.20 = 6.37(mAh)
500次:0.0496 * (24 * 3600 - 500 * 5) + 8.65 = 9.81(mAh)
常亮屏模式
1、1按键触发唤醒(用于模拟平时使用手表的情况)
按键唤醒执行刷屏5s所需的平均电流为:12.38mA

使用时所消耗的功耗
100次:12.481005/3600 = 1.73(mAh)
300次:12.483005/3600 = 5.2(mAh)
500次:12.485005/3600 = 8.65(mAh)
2、常亮屏进入睡眠(用于模拟平时亮屏待机状态)
常亮屏并进入睡眠模式的底电流为:5.7mA

亮屏睡眠时一小时所需要的功耗 5.7*1=5.7(mAh)
使用一天的消耗
100次:5.7*(243600-1005) + 1.73 = 137.73(mAh)
300次:5.7*(243600-3005) + 5.20 = 139.63(mAh)
500次:5.7*(243600-5005)+ 8.65 = 141.5(mAh)
异常诊断
所测结果与文档中相差较大,可能存在异常,请自行进行排查。 UDDIO:芯片的IO供电 PVDD:芯片主供电输入 AVDD:芯片的音频
1、如果硬件方面有所改动的话,可能会导致测试结果有较大偏差 2、供电电压跟所需电压不匹配也会导致测试结果有较大偏差(采用5V供电)
排查步骤:可以把原有的5V供电拔了,以及UDDIO、PVDD、AVDD的跳线帽进行摘除,上述三路可以使用功耗测试工具进行单路供电,其余两路通过外部VCC进行供电,这样可以进行单路的功耗测试,从而排查出哪路电源有异常(注意还需要单独给VCC_3V3进行供电,因为这个是给屏幕单独供电的)。