Raise Wrist to Light Up Screen Example
Source code path: example/pm/raise_wrist
Supported Platforms
The example can run on the following development boards:
sf32lb52-lchspi-ulp
Example Overview
Time display application: Upon power-on, it displays the default time of 9:30:00 and automatically updates the time display every second.
Intelligent power management: Automatically enters sleep mode after 10 seconds of inactivity. When the wrist is raised, the sensor detects this gesture to wake up the device and light up the screen to continue displaying time. When the wrist is lowered, the screen turns off and the device enters sleep mode. Inactivity detection: If a button is pressed or the screen is touched within 10 seconds, it’s considered as user activity, and the time will be reset to the default value.
Sensor data processing: Uses LSM6DSL sensor (accelerometer + gyroscope), continuously reads acceleration data with a 200ms sampling period, and processes the data through algorithms to implement gesture recognition (wrist raise/lower detection).
Data Summary (using 200mAh battery capacity as an example) | |Wake-up Work |Screen-off Sleep |Daily Consumption |Usable Days | |:— |:— |:— |:— |:— | |100 times/day|6.3mAh |9.7mAh |16.0mAh |12.5 days | |300 times/day|18.8mAh |9.5mAh |28.3mAh |7.1 days | |500 times/day|31.4mAh |9.3mAh |40.7mAh |4.9 days | |Average Power Consumption in Two Modes|Screen-off (Low Power Mode): 410uAh |Screen-on (Working Mode): 22.6mAh |
How to Use the Example
Hardware Connection
Remove the VBAT_S and VBAT jumper caps, and use a power consumption testing tool to supply power through VBAT. Refer to the following diagram for specific hardware connections:

Compilation and Flashing
Compiling with sf32lb52-lchspi-ulp_hcpu project code as an example
The 52 platform is configured to Deep Sleep mode by default
Compile: Switch to the example project directory and run the scons command to compile:
scons –board=sf32lb52-lchspi-ulp -j8
Flash:
Switch to the example
project/build_xxdirectory, runuart_download.bat, and select the port as prompted to download:Switch to the example project directory and run: build_sf32lb52-lchspi-ulp_hcpu\uart_download.bat
build_sf32lb52-lchspi-ulp_hcpu\uart_download.bat
Uart Download
please input the serial port num:5
Example Output Results
09-17 19:12:41:285 SFBL
09-17 19:12:43:345 Serial:c2,Chip:4,Package:3,Rev:3 Reason:00000000
09-17 19:12:43:346 Serial PowerOnMOde:0 rtc_record:00000000
09-17 19:12:43:350 \ | /
09-17 19:12:43:351 - SiFli Corporation
09-17 19:12:43:354 / | \ build on Sep 12 2025, 2.4.0 build 3c988077
09-17 19:12:43:355 2020 - 2022 Copyright by SiFli team
09-17 19:12:43:356 mount /dev sucess
09-17 19:12:43:358 [1994] I/drv.rtc main: PSCLR=0x80000100 DivAI=128 DivAF=0 B=256
09-17 19:12:43:358 [2022] I/drv.rtc main: RTC use LXT RTC_CR=00000001
09-17 19:12:43:361 [2042] I/drv.rtc main: Init RTC, wake = 0
09-17 19:12:43:361 [2202] I/drv.audprc main: init 00 ADC_PATH_CFG0 0x606
09-17 19:12:43:362 [2224] I/drv.audprc main: HAL_AUDPRC_Init res 0
09-17 19:12:43:366 [2244] I/drv.audcodec main: HAL_AUDCODEC_Init res 0
09-17 19:12:43:367 [2265] I/TOUCH main: Regist touch screen driver, probe=120a5cc5
09-17 19:12:43:369 call par CFG1(3313)
09-17 19:12:43:370 fc 9, xtal 2000, pll 2030
09-17 19:12:43:370 call par CFG1(3313)
09-17 19:12:43:372 fc 9, xtal 2000, pll 2029
09-17 19:12:43:373 cwm_enable_gesture 0 1 0
09-17 19:12:43:374 [2525] I/sensor main: rt_sensor init success
09-17 19:12:43:374 [2543] I/sensor main: rt_sensor init success
09-17 19:12:43:375 [2561] I/sensor main: rt_sensor init success
09-17 19:12:43:377 [2633] I/sensor.st.lsm6dsl main: sensor init success
09-17 19:12:43:377 Accelerometer device opened: ODR=52Hz, Mode=FIFO
09-17 19:12:43:380 Wrist detect thread started
09-17 19:12:43:380 [2729] I/drv.lcd main: [NONE] -> [OPENING]
09-17 19:12:43:384 [2748] I/drv.lcd lcd_task: open
09-17 19:12:43:385 [2761] I/drv.epic lcd_task: drv_gpu opened.
09-17 19:12:43:385 [2778] I/drv.lcd lcd_task: HW open
09-17 19:12:43:386 [2813] I/drv.lcd lcd_task: Try registered LCD driver...
09-17 19:12:43:395 msh />
09-17 19:12:43:445 CO5300_ReadID 0x331100
09-17 19:12:43:450 [5141] I/co5300 lcd_task: LCD module use CO5300 IC
09-17 19:12:43:635 CO5300_ReadID 0x331100
09-17 19:12:43:635 [11404] I/co5300 lcd_task: LCD module use CO5300 IC
09-17 19:12:43:639 [11425] I/drv.lcd lcd_task: Found lcd co5300 id:331100h
09-17 19:12:43:640 [11447] I/drv.lcd lcd_task: HW open done.
09-17 19:12:43:642 [11463] I/drv.lcd lcd_task: [OPENING] -> [INITIALIZED]
09-17 19:12:43:643 [11483] I/drv.lcd lcd_task: open done.
09-17 19:12:43:645 [11504] I/drv.lcd_fb main: drv_lcd_fb_init
09-17 19:12:43:650 [11523] I/drv.lcd_fb main: drv_lcd_fb_init done.
09-17 19:12:43:652 [11631] I/TOUCH main: Open
09-17 19:12:43:653 [11648] I/TOUCH tp_init: Find touch screen driver...
09-17 19:12:43:653 [11668] I/TOUCH tp_init: Probe 120a5cc5
09-17 19:12:43:655 [11686] I/TOUCH tp_init: touch screen found driver 20028338, ft6146
09-17 19:12:43:656 [11714] I/TOUCH main: Opened.
09-17 19:12:43:657 [11727] I/LVGL main: [littlevgl2rtt] Welcome to the littlevgl2rtt lib.
09-17 19:12:43:658 Button initialized successfully
09-17 19:12:43:695 [13319] I/drv.lcd lcd_task: Auto turn on display.
09-17 19:12:43:698 [13340] I/drv.lcd lcd_task: set brightness 50
09-17 19:12:43:700 [13359] I/drv.lcd lcd_task: display on
09-17 19:12:43:701 [13374] I/drv.lcd lcd_task: [INITIALIZED] -> [ON]
09-17 19:12:43:730 [14479] E/drv.ft6146 tp_init: ft6146 id_H=64
09-17 19:12:43:731 [14502] E/drv.ft6146 tp_init: ft6146 id_L=56
09-17 19:12:49:097 cwm_ap_sensorListen called. sensorType=9, index=0, timestamp_ns=0
09-17 19:12:49:098 watch handup: 1.0000, 1.0000, 1.0000
09-17 19:12:49:103 set-- gesture:1, counter:1
09-17 19:12:49:104 >>>Raise wrist to light up screen<<<
09-17 19:12:44:178 824 /n
09-17 19:12:44:695 1340 /n
09-17 19:12:45:214 1856 /n
09-17 19:12:45:726 2372 /n
09-17 19:12:46:245 2888 /n
09-17 19:12:51:549 cwm_ap_sensorListen called. sensorType=9, index=0, timestamp_ns=0
09-17 19:12:51:551 watch handup: 2.0000, 2.0000, 2.0000
09-17 19:12:51:552 set-- gesture:2, counter:2
09-17 19:12:51:553 >>>Lower wrist to turn off screen<<<
09-17 19:12:51:553 Entering sleep mode...
09-17 19:12:51:554 [270793] I/drv.lcd lcd_task: Power off
09-17 19:12:51:559 [270808] I/drv.epic lcd_task: drv_gpu closed.
09-17 19:12:51:561 [270825] I/drv.lcd lcd_task: display off
09-17 19:12:51:561 [270842] I/drv.lcd lcd_task: [ON] -> [OFF]
09-17 19:12:51:562 [270859] I/drv.lcd lcd_task: HW close
09-17 19:12:51:564 [270875] I/drv.lcd lcd_task: HW close done.
09-17 19:12:51:564 [270891] I/drv.lcd lcd_task: Power off done
09-17 19:12:51:565 [270914] E/drv.i2c tpread: bus err:1, xfer:0/2, i2c_stat:20, i2c_errcode=21
09-17 19:12:51:565 [270947] E/drv.i2c tpread: reset and send 9 clks
09-17 19:12:51:567 [pm]S:3,271222
09-17 19:12:51:738 [pm]W:276898
09-17 19:12:51:739 [pm]WSR:0x4
09-17 19:12:51:759 [pm]S:3,277554
09-17 19:12:51:916 [pm]W:282706
09-17 19:12:51:917 [pm]WSR:0x4
09-17 19:12:51:961 [pm]S:3,284221
09-17 19:12:52:143 [pm]W:290125
09-17 19:12:52:144 [pm]WSR:0x4
09-17 19:12:53:797 cwm_ap_sensorListen called. sensorType=9, index=0, timestamp_ns=0
09-17 19:12:53:798 watch handup: 1.0000, 1.0000, 3.0000
09-17 19:12:53:800 set-- gesture:1, counter:3
09-17 19:12:53:804 >>>Raise wrist to light up screen<<<
09-17 19:12:53:820 Waking up system...
09-17 19:12:53:820 [344456] I/drv.lcd lcd_task: Power on
09-17 19:12:53:823 [344472] I/drv.epic lcd_task: drv_gpu opened.
09-17 19:12:53:823 [344490] I/drv.lcd lcd_task: HW open
09-17 19:12:53:826 [344525] I/drv.lcd lcd_task: Init LCD co5300
09-17 19:12:53:871 CO5300_ReadID 0x331100
09-17 19:12:53:874 [346830] I/co5300 lcd_task: LCD module use CO5300 IC
09-17 19:12:54:063 [353081] I/drv.lcd lcd_task: HW open done.
09-17 19:12:54:064 [353098] I/drv.lcd lcd_task: [OFF] -> [INITIALIZED]
09-17 19:12:54:068 [353118] I/drv.lcd lcd_task: Power on done.
09-17 19:12:54:069 [353135] I/drv.lcd lcd_task: set brightness 100
09-17 19:12:54:069 [353154] I/drv.lcd lcd_task: display on
09-17 19:12:54:070 [353169] I/drv.lcd lcd_task: [INITIALIZED] -> [ON]
09-17 19:12:54:070 Wakeup: reset inactive time to 0 ms
09-17 19:12:54:511 433 /n
09-17 19:12:55:028 954 /n
09-17 19:12:55:546 1470 /n
09-17 19:12:56:064 1986 /n
09-17 19:12:56:577 2502 /n
09-17 19:12:57:094 3018 /n
09-17 19:12:57:614 3534 /n
09-17 19:12:58:128 4050 /n
09-17 19:12:58:643 4566 /n
09-17 19:12:59:160 5082 /n
09-17 19:12:59:674 5598 /n
09-17 19:13:00:197 6114 /n
09-17 19:13:00:709 6630 /n
09-17 19:13:01:222 7146 /n
09-17 19:13:01:738 7662 /n
09-17 19:13:02:256 8178 /n
09-17 19:13:02:773 8694 /n
09-17 19:13:03:295 9210 /n
09-17 19:13:03:811 9726 /n
09-17 19:13:04:313 10242 /nEntering sleep mode...
09-17 19:13:04:320 [688987] I/drv.lcd lcd_task: Power off
09-17 19:13:04:321 [689002] I/drv.epic lcd_task: drv_gpu closed.
09-17 19:13:04:322 [689020] I/drv.lcd lcd_task: display off
09-17 19:13:04:323 [689036] I/drv.lcd lcd_task: [ON] -> [OFF]
09-17 19:13:04:324 [689053] I/drv.lcd lcd_task: HW close
09-17 19:13:04:324 [689069] I/drv.lcd lcd_task: HW close done.
09-17 19:13:04:325 [689085] I/drv.lcd lcd_task: Power off done
09-17 19:13:04:326 [689108] E/drv.i2c tpread: bus err:1, xfer:0/2, i2c_stat:20, i2c_errcode=21
09-17 19:13:04:327 [689141] E/drv.i2c tpread: reset and send 9 clks
09-17 19:13:04:369 [pm]S:3,690776
09-17 19:13:04:486 [pm]W:694583
09-17 19:13:04:487 [pm]WSR:0x4
09-17 19:13:04:564 [pm]S:3,697182
Board operation phenomenon

Board phenomenon when entering sleep mode

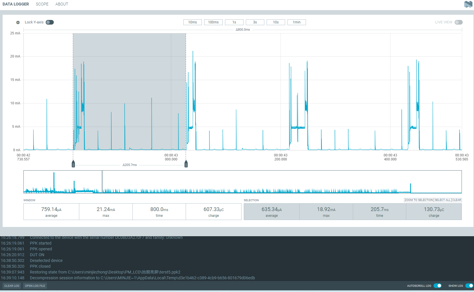
Power Consumption Test Results
Assuming a battery capacity of 200mAh, tests were conducted under various usage scenarios to simulate user behavior of checking time on a smartwatch:
Light usage: 100 wrist raises per day
Moderate usage: 300 wrist raises per day
Heavy usage: 500 wrist raises per day
When Screen is On
Average power consumption during active work or wake-up state: 22.6mA

Daily power consumption for active work:
Light usage: 22.6 * 100 * 10 / 3600 = 6.3(mAh)
Moderate usage: 22.6 * 300 * 10 / 3600 = 18.8(mAh)
Heavy usage: 22.6 * 500 * 10 / 3600 = 31.4(mAh)
When Screen is Off
Average power consumption in sleep mode: 410uA Current breakdown:
Base current: 50~60uA
Sensor working current: ~60uA
Charging chip current: ~30uA
Current for data acquisition and wrist detection algorithm every 200ms: ~270uA


Daily total power consumption:
Light usage: 0.410 * (24 * 3600 - 100 * 10) / 3600 + 6.3 = 16.0(mAh)
Moderate usage: 0.410 * (24 * 3600 - 300 * 10) / 3600 + 18.8 = 28.3(mAh)
Heavy usage: 0.410 * (24 * 3600 - 500 * 10) / 3600 + 31.4 = 40.7(mAh)